
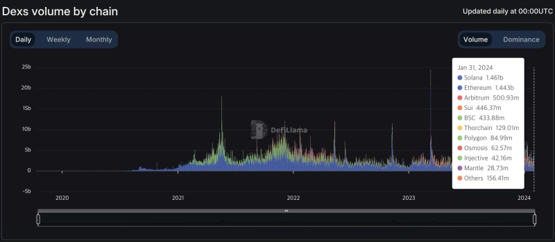
솔라나(SOL) 기반 탈중앙화거래소(DEX)의 지난 24시간 거래량이 이더리움(ETH)을 넘어섰다.
31일(현지시간) 디파이라마의 데이터에 따르면 솔라나 기반 DEX의 최근 24시간 거래량은 약 14억 6100만달러로 이더리움 기반 DEX가 기록한 14억 4300만달러를 넘어섰다.
이는 최근 자체 토큰의 에어드랍 및 상장을 발표한 솔라나 기반 DEX '주피터(JUP)'의 영향인 것으로 풀이된다. 주피터는 이날 12억달러 이상의 일일 거래량을 기록했다.

황두현 기자
cow5361@bloomingbit.io안녕하세요 블루밍비트 기자입니다.





![[QA테스트용] 한국은행 기준금리 연 2.50% 유지…6연속 동결](https://media.bloomingbit.io/STG/news/dc2edd6b-0d6d-4232-9639-aacfda2a12ee.webp?w=250)